兩種空氣壓縮機工作原理—螺桿式壓縮機工作原理(圖)
空氣壓縮機(簡稱為“空壓機”或“壓縮機”)是一種壓縮空氣、提高氣體壓力和輸送氣體的機器,也是將原動機供給機械能轉化成氣體壓力能的一種轉化裝置,通常與壓縮空氣凈化設備一起配套使用。空氣壓縮機按不同分類方法可分為多種類別,其中比較常見的有活塞式空氣壓縮機、螺桿式空氣壓縮機,它們的工作原理有所不同。
空氣壓縮機工作原理
一、活塞式空氣壓縮機工作原理:
活塞式空氣壓縮機由傳動系統、壓縮系統、冷卻系統、潤滑系統、調節系統及安全保護系統組成。活塞式空壓機運行時在氣缸內作往復運動的活塞向右移動時,活塞式空壓機的氣缸內活塞左腔的壓力正常的情況下都是低于大氣壓力pa ,吸氣閥開啟,外界空氣吸入缸內,活塞式空壓機的這個工作的過程就稱為壓縮過程。當缸內壓力高于輸出空氣管道內壓力p后,排氣閥打開,壓縮空氣送至輸氣管內,活塞式空壓機的這個過程又稱為排氣過程。活塞的往復運動是由電動機帶動的曲柄滑塊機構形成的,曲柄的旋轉運動轉換為滑動——活塞的往復運動。
這種結構的壓縮機在排氣過程結束時總有剩余容積存在。在下一次吸氣時,剩余容積內的壓縮空氣會膨脹,從而減少了吸人的空氣量,降低了效率,增加了壓縮功。且由于剩余容積的存在,當壓縮比增大時,溫度急劇升高。故當輸出壓力較高時,應采取分級壓縮。分級壓縮可降低排氣溫度,節省壓縮功,提高容積效率,增加壓縮氣體排氣量。

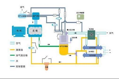
二、螺桿式空氣壓縮機工作原理:
螺桿式空氣壓縮機由螺桿機頭、電動機、油氣分離桶、冷卻系統、空氣調節系統、潤滑系統、安全閥及控制系統等組成。螺桿式空氣壓縮機的工作過程分為吸氣、密封及輸送、壓縮、排氣四個過程。當螺桿在殼體內轉動時,螺桿與殼體的齒溝相互嚙合,空氣由進氣口吸入,同時也吸入機油,由于齒溝嚙合面轉動將吸入的油氣密封并向排氣口輸送;在輸送過程中齒溝嚙合間隙逐漸變小,油氣受到壓縮;當齒溝嚙合面旋轉至殼體排氣口時,較高壓力的油氣混合氣體排出機體。
空氣通過進氣過濾器將大氣中的灰塵或雜質濾除后,由進氣控制閥進入壓縮機主機,在壓縮過程中與噴入的冷卻潤滑油混合,經壓縮后的混合氣體從壓縮腔排入油氣分離罐,此時壓縮排出的含油氣體通過碰撞、攔截、重力作用,絕大部份的油介質被分離下來,然后進入油氣精分離器進行二次分離,得到含油量很少的壓縮空氣,當空氣被壓縮到規定的壓力值時,小壓力閥開啟,排出壓縮空氣到冷卻器進行冷卻,后送入使用系統。